Key Highlights
- Solana trades at $86.46 with a 1.80% 24-hour gain, maintaining position near the $84–$86 support level
- Technical indicators show RSI at 35.41 with MACD remaining in negative territory, signaling subdued momentum
- Bulls target $90 resistance breakthrough while bears watch for potential support failure
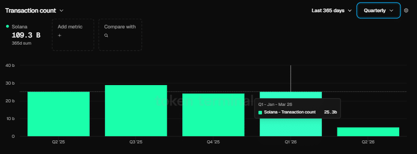
- Network processed 25.3 billion transactions during Q1 2026—exceeding Ethereum’s 200 million by more than 125 times
- Foundation executive Nick Ducoff highlights Solana’s capability to handle all four tokenized equity trading models
At present, Solana is changing hands at $86.46, backed by $4.80 billion in 24-hour trading volume and maintaining a market capitalization of $49.52 billion. While the asset has appreciated 1.80% over the last day, overhead resistance continues to cap upside momentum.

Market analyst BitGuru shared insights on X, noting that Solana is establishing a consolidation zone bounded by $84 and $86. According to BitGuru, the $90 threshold has proven to be a stubborn resistance barrier, while the present range could serve as a foundation for upward movement if support remains intact. However, the analyst emphasized that the technical structure stays vulnerable.
The Relative Strength Index currently registers 35.41, positioning well beneath the 50 midpoint. This reading indicates that accumulation pressure remains muted across the market.
The MACD indicator remains in bearish territory at -19.94. With the signal line positioned at -21.06, a potential bullish crossover appears to be developing, though no definitive momentum shift has materialized.
Solana’s 20-day simple moving average sits at $101.26, while the 50-day SMA rests at $105.03. Both moving averages remain significantly above current trading levels, confirming the near-term downtrend.
Network Metrics Paint a Contrasting Picture
While price action shows weakness, Solana’s blockchain performance demonstrated robust expansion throughout Q1 2026. The network handled 25.3 billion transactions during this three-month span, dwarfing Ethereum’s 200 million—Ethereum’s most active quarter to date.

The ecosystem also welcomed 4,100 fresh developers during this quarter, pushing its developer market share to 23%. Meanwhile, Ethereum experienced a contraction in its developer percentage during the identical window.
Co-founder Raj Gokal revealed that stablecoin transaction volume on Solana hit $1 trillion throughout the previous year. He noted that the most recent month approached that entire annual figure by itself, suggesting approximately 12-fold year-over-year expansion in stablecoin usage.
Despite these impressive blockchain metrics, the SOL/ETH trading pair concluded Q1 with a 5.84% decline, indicating that token valuation hasn’t yet caught up with underlying network strength.
Solana Stakes Claim in Tokenized Securities Space
During a conversation with TheStreet Roundtable, Nick Ducoff, who leads institutional growth at the Solana Foundation, explained that Solana has the infrastructure to accommodate all four frameworks for tokenized stock trading—including the digital twin approach, the round-the-clock AMM structure, the direct transfer agent methodology, and the DTCC entitlement system.
“Solana’s ambition to become the on-chain Nasdaq and the hub for internet-based capital markets is moving closer to reality,” Ducoff stated.
He refrained from speculating which framework would ultimately dominate but verified that Solana’s technical foundation presently accommodates each variant.
For SOL traders, $90 represents the crucial resistance threshold overhead. Should the $84–$86 support zone fail to hold, a more substantial decline could unfold.



